en
Back to the list

Ancient Ethereum whale liquidates entire ETH portfolio for over $274M profit

source-logo  cryptopolitan.com 12 January 2026 19:42, UTC
image

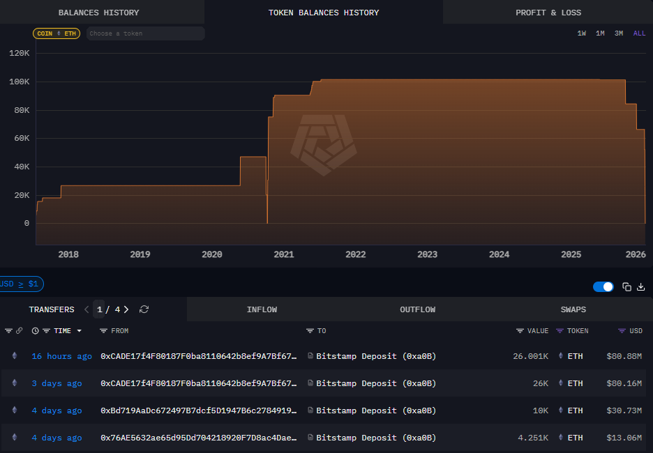
An OG whale that accumulated $ETH at a lower price range has moved all remaining funds to Bitstamp. The transfer happened as $ETH still held above the $3,100 range, pointing to a short-term recovery.

An $ETH OG whale sent the remainder of their balance to Bitstamp. The whale may realize profits after accumulating $ETH at an average price of $517. The whale’s first activity happened as early as 2017, with the most active accumulation in 2020 and 2021, when $ETH traded at a local low.

The whale has been moving funds to exchanges in the past few days, potentially selling their stash to realize around $274M in profits. The whale started sending $ETH to Bitstamp over the weekend.

This #EthereumOG, who bought 154,076 $ETH at $517 avg, deposited the remaining 26K $ETH($80.88M) into #Bitstamp 5 hours ago, resulting in a total profit of ~$274M(+344%).https://t.co/dYPrI3hRBh pic.twitter.com/B52V8VijNG

— Lookonchain (@lookonchain) January 12, 2026

The OG whale’s position so far has limited effect on the market price of $ETH. The market has stabilized above $3,100, while trading with a neutral sentiment.

OG Ethereum whale position gets absorbed by the market

In total, the Ethereum OG whale acquired 154,046 $ETH over time. The whale held continuously since November 2021, waiting out the early 2022 crash and the effect of the FTX collapse. The whale was mostly active on the spot market, with no positions on derivative exchanges or Hyperliquid from the original accumulation address.

The $ETH OG whale started distributing tokens from October 2, 2025, just before the market crashed. In the past day, the wallet distributed the last 26,000 $ETH through Bitstamp deposits. | Source: Arkham Intelligence

The whale’s wallet held for years with no new accumulation. After years of waiting, the whale’s first sale happened on October 2, 2025, just before one of the market’s biggest liquidation events.

The whale then sold some of the remaining $ETH at the end of November. Later, all the remaining tokens were sold, with one 26,000 $ETH deposit to Bitstamp leaving the wallet with a final balance of $23.

Even at that level of deposits, the $ETH exchange reserves have barely budged. Even with whale selling, for now, the market still absorbs the additional tokens.

The reserves on Bitstamp remained near an all-time low, signaling either an OTC trade for the whale. Bitstamp retained around 8.57M $ETH in its reserves, down by over 50% since August 2025.

Whales remain more bullish on $ETH

$ETH has been predominantly traded by whales, with a mix of profit-taking and accumulation. The recent crowd sentiment is much more bearish compared to smart money or whales.

$ETH Sentiment

CROWD = Bearish 🟥
MP = Bearish 🟥

Check out sentiment and other crypto stats at https://t.co/HQDyBNv73S pic.twitter.com/a4auZzyd9E

— Market Prophit (@MarketProphit) January 12, 2026

$ETH is still flowing into accumulation addresses, as large-scale buyers absorb the short-term selling. Even the OG whale’s selling was compensated by the latest buying from Bitmine, adding 109,504 $ETH.

The recent whale’s actions may be an attempt to take profits during a relatively liquid time in the market. $ETH trading volumes recovered to the higher end of their range at around $20B daily, allowing more selling opportunities.

Bitstamp does not offer an $ETH premium or staking services, and may simply be used to sell on the spot market.

cryptopolitan.com