en
Back to the list

Solana outpaces Ethereum with 25.3B transactions – Will SOL/ETH finally react?

source-logo  ambcrypto.com 22 April 2026 22:15, UTC
image

Developer activity and on-chain activity go hand in hand.

The logic is simple: The faster a blockchain is, the stronger its settlement layer becomes, and the higher the overall transaction volume it can sustain. In that sense, stablecoins are not the core building blocks of a chain’s on-chain momentum.

Instead, they are one of many outcomes of a developer-driven ecosystem.

In this context, the recent report highlighting how Solana [$SOL] attracted 4,100 new developers, expanding its developer share to 23% while Ethereum’s [$ETH] share declined, marks a notable shift in momentum.

It suggests that real builder activity increasingly supports Solana’s growth rather than just speculative flows.

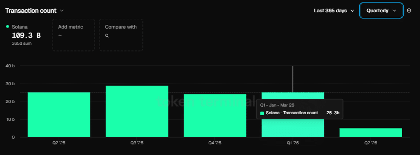
Source: Token Terminal

And naturally, the impact of this divergence on-chain is pretty clear.

As the chart above highlights, while Ethereum closed Q1 recording 200 million in transaction volume, its strongest quarterly figure in history, it still lagged Solana by a wide margin. Solana ended the same quarter with 25.3 billion in transaction count.

To put that into perspective, Solana processed over 125× more transactions than Ethereum in the same period, underscoring a massive gap in network activity.

In essence, the widening gap between Solana’s developer base and Ethereum’s is starting to show up clearly on-chain.

More developers mean more applications, more experimentation, and ultimately more usage flowing through the network.

Naturally, this raises the key question: Is rising developer activity becoming the primary catalyst driving a potential $SOL/$ETH breakout narrative?

Solana’s stablecoin growth fuels $SOL/$ETH breakout narrative

A rising developer pool and increasing transaction count don’t occur without a growing stablecoin base.

The logic is simple: Any expansion in Solana’s on-chain usage requires deeper stablecoin liquidity to support payments, DeFi flows, and transaction settlement.

More developers building applications leads to more usage cases, which in turn drives higher stablecoin circulation across protocols.

Notably, hard data support this.

Co-founder Raj Gokal said last year’s stablecoin volume on Solana reached $1 trillion, while last month alone was nearly $1 trillion. To put it into perspective, that implies roughly 12× year-on-year growth, highlighting a sharp acceleration in Solana’s on-chain settlement activity and bringing the $SOL/$ETH undervaluation narrative back into focus.

Source: TradingView ($SOL/$ETH)

Despite closing Q1 with 125× greater transaction count, the $SOL/$ETH ratio still ended the quarter down 5.84%. From a technical standpoint, capital rotation into Solana is clearly not being priced in yet, showing a growing gap between on-chain strength and relative market performance.

The question is: Could the growing developer base and stablecoin footprint eventually close this disconnect?

From an on-chain perspective, the impact of this growth is already clear at the fundamental level. As DeFi narratives continue to gain traction, this expansion is likely to deepen further.

In this context, a $SOL/$ETH breakout starts to look less like a short-term move and more like a longer-term structural bet instead.


Final Summary

  • Developer growth, rising transactions, and stablecoin expansion are strengthening Solana’s on-chain fundamentals.
  • $SOL/$ETH price still lags. This, in turn, shows a gap between network strength and market valuation.

ambcrypto.com