Несмотря на более чем десятилетнюю историю, криптовалюты только начинают проникать в повседневную жизнь и мировую экономику. Это говорит о большом потенциале роста, особенно благодаря таким технологиям, как блокчейн, DeFi и Web3.
Сегодня криптовалюты находят все больше реальных применений. Например, децентрализованные финансы открывают доступ к займам, фармингу и стейкингу без участия посредников. Вдобавок все больше стран формируют законодательную базу для регулирования крипторынка, что делает его более прозрачным и надежным для новичков.
Даже при высокой волатильности рынок криптовалют предлагает множество возможностей. В периоды спада опытные трейдеры используют краткосрочные стратегии, алгоритмические боты, стейкинг и другие инструменты. Инвесторы же делают долгосрочные ставки на перспективные проекты. Сегодняшний рынок, находящийся в стадии восстановления, предоставляет шанс начать инвестировать на относительно низких ценах, до возможного роста.
Существует множество образовательных ресурсов, помогающих освоить криптовалюты. Например, такие платформы, как Binance Academy и CoinMarketCap Learn, предлагают курсы для начинающих. Биржа OKX предоставляет обучающий раздел OKX Learn, где можно узнать об основах криптовалют, торговле, DeFi и управлении рисками. Также стоит обратить внимание на YouTube-канал OKX Академия, где можно найти подробные руководства и инструкции по различным аспектам работы с платформой и криптовалютами в целом. Такие ресурсы помогают новичкам освоиться в мире криптовалют и безопасно начать свой путь. Для практики без риска многие биржи, включая OKX, предоставляют демо-счета. Начинать стоит с простых шагов: изучения основ, освоения базовых стратегий и анализа рынка. По мере получения опыта можно переходить к более сложным инструментам.
Ранее мы в общих чертах уже рассказывали, что такое смарт-трейдинг и торговые боты. Сам по себе смарт-трейдинг — это подходящий выбор для начинающих, так как он помогает минимизировать риски, автоматизировать процессы и учиться на практике. Используя автоматические инструменты, такие как торговые боты, лимитные ордера и DCA-стратегии, можно легко войти в рынок. Платформы, такие как OKX, предлагают готовые инструменты, что упрощает начало.
Смарт-трейдинг снижает влияние эмоций на торговые решения и позволяет сосредоточиться на изучении рынка, наблюдая за действиями бота и анализируя его стратегии.
Инструменты управления рисками, такие как стоп-лосс и тейк-профит, помогают ограничить убытки и зафиксировать прибыль. Например, DCA-боты снижают влияние волатильности. Кроме того, боты работают круглосуточно, экономя ваше время и позволяя заниматься другими делами.
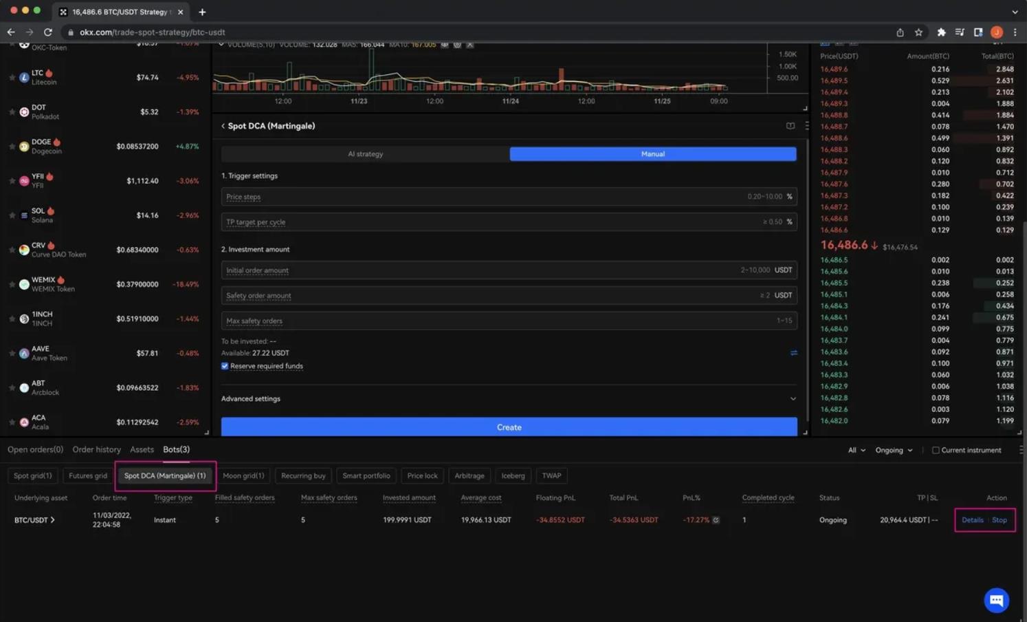
Как настроить DCA-бота
Начнем с бота, который использует стратегию усреднения долларовой стоимости (DCA) на примере биржи OKX.
Чтобы новичку начать пользоваться автоматическими торговыми ботами на OKX, нужно выполнить несколько простых шагов. Сначала зарегистрируйтесь на официальном сайте OKX или установите мобильное приложение. Создайте аккаунт, введя email или номер телефона, и пройдите базовую верификацию, чтобы получить доступ ко всем функциям платформы. После этого пополните баланс. Начните с небольшой суммы. Чтобы протестировать работу бота и понять его принципы достаточно будет $50-100. Учитывайте, что при покупке или продаже криптовалюты в любой из доступных торговых пар, биржа берет небольшую комиссию. Узнать о комиссиях можно на сайте биржи.
Далее покажем, как настроить DCA-бота для торговли на спотовом рынке, но если вы хотите попробовать бота на фьючерсном рынке, то сейчас на бирже OKX проходит акция для фьючерсных DCA-ботов. Первым 5000 участникам, которые впервые запустят фьючерсного DCA-бота, предоставляется ваучер на покрытие убытков на $10.
1.На панели навигации OKX откройте вкладку «Торговать» и нажмите на кнопку Торговый бот.

2. Здесь будут перечислены доступные стратегии торговых ботов. Откройте вкладку Боты DCA и выберите Спотовый DCA (Мартингейл).

3.Выберите ИИ-стратегию, а затем настройте профиль риска (минимальный, умеренный или агрессивный). Введите сумму для дальнейшей торговли. Нажмите Создать, и DCA-бот начнет работать согласно настроенным параметрам.

4. При желании выполните ручную настройку. Укажите необходимые параметры, такие как шаг изменения цены в процентах, целевой тейк-профит цикла, сумму начального и страховочного ордеров, а также максимальное количество страховочных ордеров.

5. Для начала новых торговых циклов сразу после создания или завершения предыдущих, выберите Мгновенный запуск циклов в параметрах бота. Для запуска бота по заданным сигналам трейдер сможет использовать технические индикаторы, например RSI, для определения времени входа для каждого торгового цикла DCA.

6. Проверьте данные ордера в окне подтверждения ордера. Нажмите Подтвердить, чтобы продолжить.

7. После активации DCA-бота позицию можно будет просмотреть во вкладке истории торговли в нижней части главной страницы торгового бота.
8. Прокрутите страницу ниже, откройте вкладку Боты и выберите DCA. Детали открытой позиции можно найти во вкладке Подробности. Нажмите, чтобы ознакомиться с подробными данными.

Более подробную информацию про торговый DCA-бот можно узнать на сайте OKX Learn.
Мы продолжим и дальше рассказывать новичкам о различных инструментах смарт-трейдинга, ведь в мире все больше говорят о децентрализации, и криптовалюты становятся ключевым элементом нового финансового уклада. Главное — помнить о рисках, изучать рынок и разумно подходить к управлению капиталом.
«РБК-Крипто» не дает инвестиционных советов, материал опубликован исключительно в ознакомительных целях. Криптовалюта — это волатильный актив, который может привести к финансовым убыткам.
rbc.ru