ru
Назад к списку

В экосистеме OP Stack выпустили ноду на Rust

source-logo  forklog.com 04 Август 2025 11:09, UTC
image

В экосистеме OP Stack представили Kona-node — новую ноду роллапов, написанную на языке Rust. Она стала альтернативой стандартному клиенту Op-node на Go, который используется в сети Optimism.

Today marks a big milestone for the OP Stack ecosystem: the first public release of Kona-Node.

Kona-Node is a modular, high-performance rollup node built entirely in Rust.

If you’re building scalable Layer 2 solutions on Ethereum, here’s how to start using it yourself 👇…

— OP Labs (@OPLabsPBC) August 1, 2025

Разработчики отметили безопасность работы с памятью, свойственную Rust, и низкое потребление ресурсов. Нода поддерживает несколько систем доказательств, включая FPVM, SP1 и Risc0. При этом ее код занимает всего около 8000 строк.

Ключевое отличие Kona-node от Op-node — архитектура. Новая нода использует акторную модель с передачей сообщений, тогда как решение на Go построено на централизованной системе событий. Такой подход упрощает читаемость кода, повышает эффективность использования ресурсов и ускоряет внедрение новых функций.

Основной акцент в Kona-node сделан на модульность. Нода состоит из отдельных компонентов (крейтов), которые можно комбинировать для создания кастомных роллапов или интеграции различных проверочных систем. Это позволяет использовать Kona-node как готовое приложение, так и в качестве библиотеки для собственных разработок, способствуя децентрализации и развитию экосистемы OP Stack.

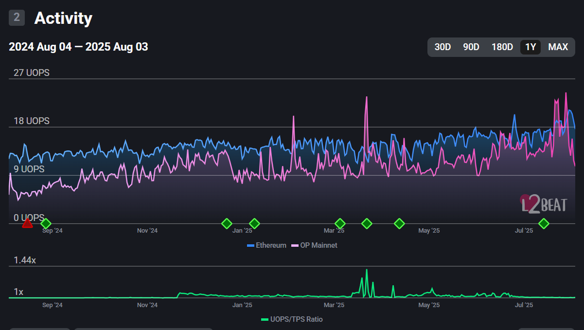
По данным L2Beat, общая защищенная стоимость Optimism составляет $3,46 млрд.

Источник: L2Beat.

3 августа количество операций в сети достигло 922 930. Средний показатель UOPS — 10,68.

Источник: L2Beat.

На момент написания OP торгуется по $0,66, согласно CoinGecko. За неделю курс токена снизился на 18,8%, при этом за месяц вырос на 25,4%.

Напомним, в январе представители ведущих L2 для Ethereum пообещали работать над внедрением «базовых» роллапов. Директор Optimism Foundation Бен Джонс добавил, что новое решение улучшит взаимодействие между базовым и вторым уровнем Ethereum.

forklog.com