ru
Назад к списку

Прогноз цены Terra Classic: LUNC удерживает более четырёх EMA, поскольку Upbit останавливает выводы средств для повышения 17 апреля

source-logo  coinedition.com 14 Апрель 2026 09:31, UTC
image

$LUNC торгуется по $0.0000416 14 апреля, снизившись на 1,42%, впервые с октября занимая позиции выше всех четырёх EMA, поскольку Upbit объявляет о приостановке снятия средств с 17 апреля для обновления сети.

Дневный график $LUNC: четыре EMA перешли в сторону поддержки, 200-дневная ставка на $0.0000427 — последняя стена

Ежедневное ценовое действие $LUNC (Источник: TradingView)

$LUNC восстановился с февральского минимума около $0.0000270, при этом цена выше всех четырёх EMA плотно сжата друг с другом. 20-дневные — $0.0000390, 50-дневные — $0.0000389, 100-дневные — $0.0000394 и 200-дневные — $0.0000427 — образуют узкий кластер, при этом 200-дневные остаются единственными, которые всё ещё находятся выше цены. Супертренд на уровне $0.0000363 с начала апреля меняется в бычью сторону и служит нижним уровнем ниже кластера EMA.

Восходящая линия тренда от февральского минимума проходит около $0.0000390 до $0.0000400, добавляя второй слой поддержки ниже EMA. Дневное закрытие выше $0.0000427 преодолевает все четыре EMA и открывает в поле зрения $0.0000500 — мартовски пиковый пик. Потеря супертренда на уровне $0.0000363 вновь открывает февральскую базу.

Ключевые уровни на 15 апреля:

  • Поддержка супертренда: $0.0000363
  • 20-дневная EMA: $0.0000390
  • 50-дневная EMA: $0.0000389
  • 100-дневная EMA: $0.0000394
  • 200-дневное сопротивление EMA: $0.0000427
  • Мартовски пик: $0.0000500
  • Февральский минимум: $0.0000270

Upbit останавливает снятие средств 17 апреля: что это значит для $LUNC

Upbit приостанавливает выводы средств из $LUNC с 9:00 утра UTC 17 апреля для поддержки обновления сети, при этом депозиты и все торговые пары останутся активными. Этот шаг следует стандартному протоколу обмена при обновлении блокчейна, чтобы предотвратить сбои транзакций.

Связанные с темой: Прогноз цены Dogecoin: коэффициенты Polymarket упали на 18 пунктов, так как DOGE не смог преодолеть супертренд $0.1028

Подвеска — от нейтральной до умеренно положительной. Координированная поддержка биржи сигнализирует о институциональной поддержке, и поддержание активной торговли устраняет любые проблемы с ликвидностью через окно. Дата 17 апреля даёт графику три сессии, чтобы либо преодолеть 200-дневный EMA на уровне $0.0000427, либо откатиться к супертренду до того, как событие приземлится.

Может ли $LUNC когда-нибудь достичь $1? Предложение по математике говорит «нет»

При примерно 5,46 триллиона $LUNC в обращении, цена в 1 доллар требует рыночной капитализации в 5,46 триллиона долларов, что превышает любой отдельный класс активов сегодня. Ежемесячные сжигания Binance и налоги на блокчейне уничтожили более 442 миллиардов $LUNC, но текущая скорость расходов делает значительное сокращение поставок процессом, длящимся десятилетиями.

Реалистичный аргумент $LUNC основан на развитии коммунальных услуг и устойчивом дефляционном давлении со временем, а не на краткосрочном взрыве цен.

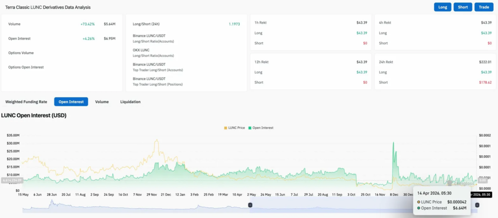
Деривативы $LUNC: шорты испытывают в четыре раза больше боли, чем длинные

Данные по деривативам $LUNC (Источник: Coinglass)

Объём акций вырос на 73,42% до $5,64 млн, при этом OI вырос на 4,26% до $6,95 млн. Оба роста вместе указывают на новые позиции, входящие вместе с новостями Upbit. Соотношение длинных и коротких позиций на уровне 1,1973 склоняется к длинной позиции между счетами и позициями Binance.

Шорты поглотили $178,62 за 24-часовые ликвидации против $43,39 для длинных, что на текущих уровнях понесло в четыре раза больше страданий. OI на уровне $6,64 млн находится близко к самой низкой точке с декабрьского скачка, что оставляет пространство для роста рычага в случае прорыва 200-дневной EMA.

Прогноз цены $LUNC: Прогноз на 15 апреля

  • Плюсы: Дневное закрытие выше $0.0000427 очищает все четыре EMA. Сохранение активной торговли Upbit до обновления 17 апреля устраняет потенциальный негативный катализатор. Первая цель выше — $0.0000500.
  • Снижение: 200-дневная EMA удерживает сопротивление, цена падает в сторону супертренда на уровне $0.0000363, а дневное закрытие ниже него вновь открывает февральский минимум на уровне $0.0000270.
coinedition.com