Bitcoin nunca había formado parte de la conversación sobre el staking hasta ahora.
Aunque la propia red Bitcoin no admite el staking, un creciente ecosistema de protocolos está desbloqueando nuevas formas de poner a trabajar el $BTC. Desde entornos de staking nativos en cadenas adyacentes a Bitcoin hasta protocolos de restaking líquido en Ethereum, los titulares de Bitcoin tienen hoy más opciones que nunca para generar rentabilidad, mejorar la eficiencia de capital y contribuir a modelos de seguridad descentralizados.
En esta guía, explicaremos cómo funciona el staking y el restaking en Bitcoin, exploraremos los principales protocolos y examinaremos los riesgos que debes conocer antes de empezar.
Puntos clave
-
Los principales protocolos de staking y restaking de $BTC son Babylon, Sovryn, Stacks, Core, EigenLayer y Pendle, cada uno de los cuales ofrece formas de obtener rentabilidad de Bitcoin mediante staking, tokens envueltos e integraciones DeFi.
-
Bitcoin no admite el staking de forma nativa, pero las soluciones de capa 2 como Stacks y Core, y los protocolos basados en Ethereum que utilizan $BTC envuelto (por ejemplo, tBTC, uniBTC) desbloquean las opciones de staking y restaking.
-
Protocolos como Babylon y Core permiten que $BTC permanezca en autocustodia mientras se obtiene rentabilidad, a su vez EigenLayer y Pendle utilizan tokens envueltos para estrategias de restaking y rentabilidad DeFi.
-
Los mecanismos de $BTC envuelto varían en confianza y seguridad, desde custodios centralizados a puentes de confianza minimizada que utilizan pruebas multifirma o criptográficas.
-
Las plataformas de restaking como EigenLayer amplifican las rentabilidades permitiendo a los titulares de $BTC redelegar tokens envueltos en AVSs, obteniendo recompensas más allá del staking base.
-
Entre los riesgos se incluyen las vulnerabilidades de los contratos inteligentes, los exploits de puentes, las penalizaciones drásticas y las tasas de recompensa fluctuantes, todo lo cual requiere una supervisión continua.
Cómo entender el staking y el restaking de Bitcoin
El diseño original de la prueba de trabajo de Bitcoin no admite el staking y no tiene una hoja de ruta para adoptar el staking o cualquier mecanismo de prueba de participación. Todos los denominados métodos de «staking de Bitcoin» son invenciones de terceros, que añaden funcionalidad adicional a Bitcoin sin alterar su protocolo principal.
Esto resulta en dos ecosistemas principales:
-
Protocolos L1/L2 basados en Bitcoin: Utilizan actualizaciones como Taproot para introducir contratos inteligentes que permiten el staking nativo de $BTC, como Stacks (sBTC), Core (staking CLTV) y Rootstock/Sovryn (RBTC).
-
Ecosistema Ethereum que utiliza $BTC envuelto: Plataformas como Babylon y protocolos de restaking como EigenLayer se basan en tokens $BTC envueltos (wBTC, tBTC, uniBTC) desplegados en Ethereum para permitir los servicios de staking y restaking.

Por qué es esencial envolver el $BTC
El Bitcoin nativo carece de capacidades de contratos inteligente y programabilidad. Para ponerlo en staking o restaking, a menudo hay que envolver el $BTC, lo que suele implicar:
-
Envoltura de custodia: El $BTC se envía a una dirección de custodia y se emiten tokens ERC-20 equivalentes como wBTC.
-
Protocolos de confianza minimizada: Sistemas como tBTC o sBTC utilizan puentes multifirma o basados en SPV, conservando la custodia de $BTC dentro de la cadena mediante garantías criptográficas.
-
Paridad específica de la plataforma: Cadenas como Stacks utilizan conjuntos de firmantes multifirma para acuñar sBTC vinculados a $BTC bloqueados en Bitcoin, preservando la descentralización.
Este proceso permite a $BTC participar en la DeFi, el staking y los ecosistemas modulares de cadena de bloques donde su protocolo nativo no puede operar.
Ventajas del staking de $BTC
-
Activación del capital ocioso: El $BTC, que de otro modo no se utilizaría, ahora puede generar rentabilidad.
-
Impulsa el crecimiento del protocolo: Las demandas de staking aumentan el TVL, estimulando la liquidez y la adopción en el sector DeFi adyacente a Bitcoin.
-
Mejorar la seguridad criptoeconómica: El staking nativo (Stacks, Core, Sovryn) amplía la influencia de Bitcoin en los ecosistemas. El staking envuelto (Babylon, EigenLayer) multiplica la seguridad de $BTC para otras cadenas.
-
Ampliación de la utilidad: Con el staking, los titulares de $BTC obtienen derechos de gobernanza, liquidez y acceso a los ecosistemas DeFi, lo que les permite hacer más con los $BTC que ya poseen.
¿Qué es el restaking en el ecosistema de las criptomonedas?
El restaking surgió como una innovación en el ecosistema Ethereum. Permite a los titulares de $ETH o de tokens de staking líquido (LSTs), como stETH o rETH, redelegar sus activos ya puestos en staking en nuevos servicios. Puntos clave:
-
$ETH se bloquea primero en el sistema de prueba de participación de Ethereum.
-
A continuación, el LST correspondiente (por ejemplo, stETH) se puede poner en restaking en servicios como EigenLayer, obteniendo una rentabilidad adicional.
-
De este modo, los usuarios obtienen recompensas tanto del staking base de Ethereum como de la seguridad de los Servicios Validados Activamente (AVSs). Piensa en oráculos, puentes, rollups, etc.
El papel de los LSTs
Los LSTs son facilitadores clave del restaking:
-
Mantienen la liquidez, representando la propiedad del $ETH puesto en staking.
-
Los titulares de LSTs pueden participar en la DeFi y también hacer restaking en AVSs, componiendo las rentabilidades.
-
Protocolos como Lido, Rocket Pool y Liquid Collective emiten LSTs compatibles con las plataformas de restaking.
Ventajas del restaking
-
Seguridad rentable: Los AVSs o los protocolos de capa 2 pueden aprovechar el capital en staking existente en lugar de crear comunidades de validadores independientes, reduciendo el tiempo, el coste y la complejidad.
-
Amplificación de la rentabilidad: Los stakers obtienen recompensas básicas de $ETH e incentivos adicionales de tokens AVS, duplicando o triplicando potencialmente la rentabilidad.
-
Puesta en común de la seguridad: Al poner en staking activos de múltiples AVSs, EigenLayer y otros protocolos crean una capa de seguridad criptoeconómica más rica que propaga la fuerza de Ethereum a nuevos ámbitos.
El propio Bitcoin sigue siendo una prueba de trabajo inmutable sin soporte de staking; cualquier staking de $BTC es una construcción en capas. Muchas técnicas implican envolver $BTC o utilizar cadenas de contratos inteligentes derivadas de Bitcoin (Stacks, Core, Sovryn) para ofrecer una rentabilidad y una utilidad de staking nativos. Los beneficios incluyen desbloquear fondos ociosos, impulsar el crecimiento del TVL y permitir la generación de rentabilidad multicapa.
Combinadas, estas prácticas representan un cambio significativo: hacer más con el Bitcoin que ya posees, ampliando su utilidad financiera al tiempo que se preserva la confianza y la descentralización.
Principales ventajas del staking y restaking de Bitcoin

Poner en staking Bitcoin permite a los titulares poner sus activos a trabajar. Imagen vía Shutterstock
1. Generación de rentabilidades a partir de BTCs ociosos
El staking de Bitcoin permite a los titulares poner sus activos a trabajar en lugar de mantenerlos pasivamente. Al poner BTCs en staking, ya sea de forma nativa en protocolos adyacentes a Bitcoin o mediante tokens envueltos, los usuarios pueden obtener rentabilidades en forma de recompensas de staking, comisiones de protocolo o incentivos de tokens. Aunque las tasas varían, incluso las rentabilidades anuales modestas pueden acumularse con el tiempo, creando una alternativa a las estrategias tradicionales de tenencia pasiva.
2. Mejora de la eficiencia de capital
Los modelos de staking, especialmente los que implican derivados de staking líquido (LSDs), abren nuevas capas de eficiencia de capital. Con el staking líquido, los usuarios pueden poner en staking $BTC mientras utilizan simultáneamente su token derivado en aplicaciones DeFi, permitiendo estrategias de apilamiento de rentabilidades. Esta doble utilidad maximiza el potencial de cada $BTC, permitiendo la participación en múltiples protocolos sin sacrificar las recompensas de staking.
3. Acceso a la DeFi y nuevos casos de uso
Los protocolos de staking amplían el papel de Bitcoin dentro de los ecosistemas financieros descentralizados. A través de las plataformas de staking y los sistemas de tokens envueltos, los titulares de $BTC obtienen acceso a préstamos, créditos, provisión de liquidez y participación en la gobernanza, casos de uso que no están disponibles sólo a través de Bitcoin. Esto amplía la utilidad de $BTC más allá de un depósito de valor.
4. Contribuir a la seguridad de la red
En muchos ecosistemas de staking, incluidos los protocolos de restaking como EigenLayer y Babylon, el $BTC en staking ayuda a asegurar las redes o los servicios descentralizados. Ya sea apoyando a los validadores, asegurando el consenso o proporcionando garantías económicas, el staking transforma las tenencias pasivas de $BTC en contribuyentes activos a la infraestructura de cadena de bloques.
5. Hacer más con el Bitcoin que ya posees
Quizás la ventaja más convincente sea la capacidad de desbloquear una utilidad financiera adicional sin liquidar las tenencias. El staking permite a los titulares de $BTC amplificar la productividad de sus activos -obteniendo rentabilidad, participando en la gobernanza o apoyando nuevas redes- mientras mantienen la exposición a la propuesta de valor a largo plazo de Bitcoin.
En esencia, el staking de Bitcoin tiende un puente entre la ética de seguridad de Bitcoin y las demandas cambiantes de las finanzas descentralizadas, haciendo de $BTC un instrumento financiero más versátil.
Comparación de los principales protocolos de staking de $BTC
Aquí tienes una tabla resumen de los principales protocolos de staking y restaking de Bitcoin que vamos a comentar, junto con sus fuentes de rentabilidad, TAE estimada y método de gestión de $BTC:
|
Protocolo |
Manejo de $BTC |
Fuente de Rendimiento |
TAE estimada (a julio de 2025) |
Tipo de Custodia |
|
Babylon |
$BTC nativo bloqueado a través de EOTS en Bitcoin |
Recompensas por asegurar redes PoS (divididas con los stakers de $BABY) |
~0.42% |
Sin custodia ($BTC permanece en la cadena) |
|
Sovryn |
$BTC envuelto (RBTC) en Rootstock |
Intereses de préstamos, tarifas de pool de liquidez, incentivos SOV |
~0.29% (préstamos) |
Sin custodial (a través de paridad bidireccional de Rootstock) |
|
Stacks (sBTC) |
sBTC vinculado a través de un conjunto de firmantes multifirma |
Bitcoin pagado a los titulares de sBTC + rentabilidades DeFi (Zest, Bitflow, Velar) |
~5% (base) hasta ~30% (potenciado por la DeFi) |
Sin custodia (vinculación controlada por multifirma) |
|
Core |
$BTC bloqueado a través de CLTV time-lock en Bitcoin |
Recompensas de tokens $CORE de las elecciones de validadores y recompensas de bloque |
Hasta ~5.4% (máx. con staking dual) |
Sin custodia ($BTC permanece en el monedero) |
|
EigenLayer |
$BTC envuelto (ej., tBTC) restakeado en Ethereum |
Tarifas de servicio AVS además de las recompensas de staking base |
~4–5% (además de las rentabilidades de $BTC LST) |
Con custodia (depende del derivado de $BTC) |
|
Pendle Finance |
Tokens de rentabilidad derivados de plataformas de staking de $BTC (ej., uniBTC, SolvBTC) |
Tarifas de trading de tokens PT/YT + exposición a la rentabilidad a través de AMM |
Varía: ~1–5% (dependiendo del token) |
Varía según el token (sin custodia si está respaldado por LSDs) |
Los mejores protocolos de staking de Bitcoin en 2025
En esta sección, analizaremos los mejores protocolos de staking para Bitcoin que merece la pena explorar este año, para que puedas obtener rentabilidad mientras HOLDEAS.
Babylon
Babylon es un protocolo sin custodia que permite poner en staking $BTC de forma nativa en la cadena de bloques de Bitcoin, sin puentes, envoltorios ni custodios. Puedes poner en staking $BTC directamente utilizando Firmas Únicas Extraíbles (EOTS) para reforzar la seguridad de las cadenas de prueba de participación, conocidas como «Redes Bitcoin Seguras» (BSN). Esto se realiza a través de la cadena Babylon Genesis, una cadena de capa 1 desarrollada a través del SDK de Cosmos, impulsada por la interoperabilidad del protocolo IBC de Cosmos.

Babylon permite asegurar otras redes con $BTC en staking | Imagen vía Babylon
Cómo funciona el staking en Babylon y cómo se genera rentabilidad
-
Bloquea $BTC mediante EOTS en el conjunto UTXO de Bitcoin, designando un Proveedor de Finalidad (validador). El $BTC permanece dentro de la cadena en tu monedero de autocustodia.
-
Delegación: Tu $BTC bloqueado apoya a las BSNs, contribuyendo a la seguridad de su consenso.
-
Distribución de recompensas: La rentabilidad se obtiene de:
-
BSNs que pagan recompensas en forma de tokens nativos (por ejemplo, $BABY)
-
Recompensas de staking en el propio Babylon Genesis
-
Reparto de recompensas: El modelo de Babylon distribuye las recompensas al 50% entre los que ponen $BTC en staking y los que ponen en staking tokens $BABY dentro de la cadena Génesis.
Esta arquitectura permite poner en staking $BTC de forma nativa y flexible, con medidas de seguridad y liquidez incorporadas.
Estimaciones de rentabilidad y estadísticas del protocolo
-
TAE: ~0,41-0,42% (rentabilidad actual del staking en $BTC)
-
TVL: (4.600-5.600 millones de dólares) puestos en staking en Babylon Genesis
-
Proveedores de Finalidad: ~60-250 validadores distribuidos globalmente que aseguran el protocolo
-
Fase 2: Lanzamiento durante el primer trimestre de 2025 con la cadena Babylon Genesis y la distribución de tokens $BABY.
Babylon ofrece un verdadero staking nativo de $BTC, conservando la custodia dentro de la cadena y permitiendo la seguridad multicadena. Aunque la rentabilidad actual es modesta (~0,4% TAE), el TVL del protocolo (≈57.000 $BTC) refleja una fuerte adopción. Las próximas funciones, como el multi-staking entre BSNs y la mejora de la liquidez, aumentarán la rentabilidad y la utilidad.
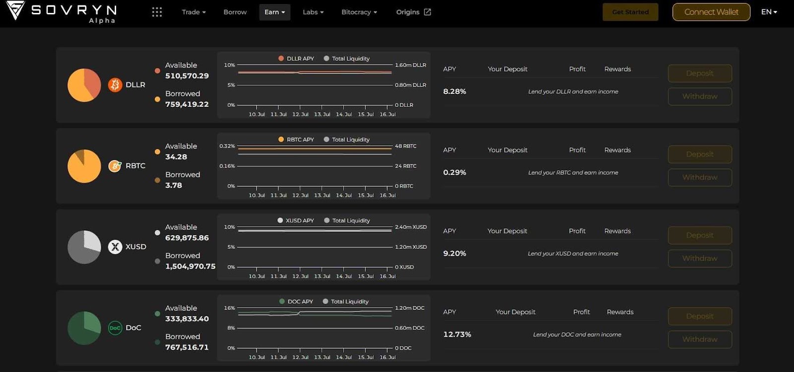
Sovryn
Sovryn es una plataforma DeFi sin custodia y sin permisos basada en la cadena lateral de Bitcoin Rootstock (RSK). Ofrece un conjunto completo de servicios DeFi - trading, préstamos, negociación al margen, provisión de liquidez - todo ello utilizando $BTC y otros activos a través de RBTC (Bitcoin con paridad Rootstock) y tokens de estilo ERC-20 (por ejemplo, USDT, $ETH, DLLR, SOV).

Puedes prestar RBTC en Sovryn para obtener rentabilidad| Imagen vía Sovryn
Funciona como una DAO, y su token nativo SOV otorga a sus titulares derechos de gobernanza, reparto de ingresos y capacidad para percibir comisiones.
Cómo se funciona Sovryn en Rootstock
-
Sovryn se ejecuta íntegramente en RSK, una cadena lateral compatible con la EVM y asegurada con Bitcoin, que permite contratos inteligentes, transacciones rápidas y comisiones bajas a través de la minería por fusión.
-
El $BTC se integra en la red como RBTC, un token de paridad 1:1 acuñado mediante un mecanismo prueba de trabajo con paridad protegido por nodos federados y pruebas SPV.
Cómo se pone en staking y se obtiene rentabilidad
-
Se presta RBTC en los pools de préstamo de Sovryn para obtener TAE variables.
-
Se proporciona liquidez en los AMMs de Sovryn genera comisiones e incentivos en tokens SOV.
-
Se pone en staking tokens SOV a través del marco DAO «Bitocracy» de Sovryn que permite a los titulares obtener una parte de los ingresos del protocolo, incluidas las comisiones de préstamo y reembolso, los ingresos de los AMMs y las penalizaciones por reembolso anticipado.
Estimaciones de rentabilidad y métricas del protocolo
-
TAE de los préstamos de RBTC: ~0.29% (julio de 2025)
-
TVL: aproximadamente 103 $BTC bloqueados en pools de Sovryn basadas en RSK.
-
Seguridad y descentralización:
-
Funciona con un programa de recompensas por fallos auditado y respaldado por Immunefi, con recompensas de hasta 1 millón de dólares.
-
La gobernanza del protocolo sigue una DAO de Bitocracy impulsada por la comunidad.
Sovryn ofrece una sólida experiencia DeFi nativa de Bitcoin -construida sobre RSK- para permitir préstamos, trading, operaciones al margen y staking con reparto de ingresos, todo ello sin custodia. Aunque las rentabilidades de los préstamos RBTC son modestas (~0.3% TAE), la estructura DAO y las múltiples fuentes de ingresos (comisiones AMM, comisiones de préstamo, incentivos de tokens) ofrecen flexibilidad y participación en la gobernanza.
Stacks
Stacks (antes Blockstack) es una plataforma de contratos inteligentes de capa 2 de Bitcoin que permite dApps y contratos inteligentes, anclados a la seguridad de Bitcoin a través de su modelo de consenso prueba de transferencia (PoX). Los usuarios bloquean $BTC para minar o «apilar» tokens $STX y obtener recompensas denominadas en Bitcoin. La red preserva totalmente la finalidad de Bitcoin al tiempo que amplía la programabilidad.

Algunas oportunidades de rentabilidad con sBTC | Imagen vía Stacks
Cómo Stacks crea y mantiene sBTC
-
sBTC es un activo descentralizado 1:1 con paridad con Bitcoin gestionado a través de un conjunto de firmantes multifirma compuesto por stackers de $STX.
-
Para acuñar sBTC, los usuarios bloquean $BTC en el contrato multifirma supervisado por los firmantes; las devoluciones de sBTC funcionan de forma similar.
-
Este diseño mantiene la finalidad 100% Bitcoin, sin custodio central, garantizando la descentralización y la transparencia.
Oportunidades de rentabilidad con sBTC
-
Tenencia de sBTC - rendimiento ~5% TAE, pagado en sBTC cada dos semanas. Las fuentes de recompensa incluyen Bitcoin pagado a los stackers de $STX y redirigido a los titulares de sBTC.
-
Zest Protocol - despliega sBTC para obtener hasta un 12.5% de TAE: ~5% base + 7.5% de bonificación.
-
Bitflow Finance - pon en staking sBTC en pools de liquidez con rentabilidades de entre el 10 y el 30% TAE, dependiendo de las subidas de los pools y del volumen.
-
Velar - obtiene hasta un 15% TAE a través de pools de liquidez de sBTC y posibles recompensas adicionales de tokens.
Stacks permite una exposición a Bitcoin líquida y de confianza mínima, con una gran seguridad. La tenencia de sBTC por sí sola genera un TAE pasivo del ~5%, mientras que el apalancamiento de aplicaciones DeFi como Zest, Bitflow y Velar produce un 10-30%.
Los usuarios deben sopesar los riesgos de los contratos inteligentes y multifirma frente a las atractivas rentabilidades. Stacks ofrece una opción atractiva para los titulares de Bitcoin que buscan rentabilidad en un entorno DeFi garantizado por Bitcoin.
Core
Core es una cadena de bloques de capa 1 compatible con la EVM y asegurada por Bitcoin mediante su innovador modelo de consenso Satoshi Plus, que combina la minería de Bitcoin (mediante la delegación de la potencia de hash) y la prueba de participación delegada (DPoS) por parte de los titulares de tokens $CORE. Los usuarios bloquean $BTC sin custodia en sus propios monederos utilizando CLTV para generar poder de voto en las elecciones de validadores y recibir recompensas en tokens $CORE.

Una instantánea de la TAE en Core en julio de 2025 | Imagen vía Core
Cómo crea y mantiene Core el staking de $BTC mediante Satoshi Plus
-
Los usuarios bloquean $BTC utilizando CLTV, manteniendo la custodia total, y designan candidatos a validador en Core.
-
Los mineros de Bitcoin, mediante la señalización de la potencia de hash, también participan en la selección de validadores.
-
El mecanismo dual se basa en la seguridad del consenso de prueba de trabajo de Bitcoin y en DPoS para proteger la red y otorgar tokens $CORE de las emisiones de bloques y comisiones por transacción.
-
El $BTC nunca sale de los monederos de los usuarios; todo el staking se pone en operación mediante los protocolos de bloqueo de tiempo de Bitcoin, sin necesidad de envoltorios ni puentes.
Mecanismo de rentabilidad y dual staking
-
El staking base produce tokens $CORE financiados por:
-
Las recompensas por bloque se distribuyen gradualmente a lo largo de un calendario de emisión de 81 años
-
Comisiones por transacción dentro de Core.
-
El Dual Staking desbloquea mayores rentabilidades en $BTC cuando los usuarios ponen en staking tanto $BTC como $CORE. Los niveles de rentabilidad (Boost, Super, Satoshi) vienen determinados por la relación $CORE/$BTC.
-
El hash delegado por los mineros puede mejorar aún más la rentabiliad de los que apuestan por $CORE.
Estimaciones de rentabilidad y estadísticas del protocolo: TAE base para el staking de $BTC: en torno al 5.4%, que aumenta hasta la rentabilidad máxima (~5.65%) al participar en el Dual Staking.
Core es la primera plataforma de staking de Bitcoin verdaderamente sin custodia que combina la seguridad de Bitcoin con la facilidad de uso de la DeFi, ofreciendo un 5-6% de TAE en recompensas en forma de $CORE, que se incrementan aún más mediante el Dual Staking. Su modelo Satoshi Plus aprovecha tanto a los mineros de Bitcoin como el staking de $CORE, creando un sólido consenso híbrido.
Los mejores protocolos de restaking líquido que aceptan Bitcoin
El restaking líquido se ha convertido en una de las tendencias más candentes en el sector de las criptomonedas. Gracias a las innovadoras soluciones entre cadenas y Bitcoin de capa 2, ahora puedes volver a poner en staking BTCs y obtener recompensas adicionales sin renunciar a la liquidez.
EigenLayer
EigenLayer es un protocolo de restaking basado en Ethereum que permite a los usuarios delegar activos previamente puestos en staking -$ETH, tokens de staking líquido (LSTs) y tokens envueltos seleccionados, como derivados de $BTC- en operadores que garantizan Servicios Validados Activamente (AVSs). El restaking esencialmente «reutiliza» la garantía existente puesta en staking para financiar servicios adicionales más allá de Ethereum.
-
Los usuarios bloquean $ETH o LSTs (por ejemplo, stETH, rETH) en contratos inteligentes de EigenLayer.
-
La delegación se envía a operadores (a menudo validadores de Ethereum), que ejecutan AVSs como puentes, oráculos o rollups.
-
Los operadores asumen un riesgo adicional de penalización: si tienen comportamiento malicioso o fallan, se puede perder la garantía de restaking.
-
A cambio, aquellos que hacen restaking obtienen una rentabilidad extra de los programas de recompensas de los AVSs, al tiempo que mantienen las rentabilidades básicas del staking.
-
De este modo, EigenLayer crea un mercado para la seguridad criptoeconómica; los restakers eligen operadores y servicios en función de la rentabilidad frente al riesgo, y los AVSs aprovechan el capital de seguridad compartido sin necesidad de crear sus propias redes de validadores.
Apoyo a los derivados de $BTC
-
EigenLayer se ha expandido más allá de $ETH/LSTs para aceptar tokens de Bitcoin envueltos y verificados, como tBTC, para el restaking. Esto permite a los titulares de $BTC obtener una rentabiliad adicional mediante el restaking de tBTC en servicios que aprovechan la infraestructura de EigenLayer, combinando el staking nativo y las oportunidades de rentabilidad de AVSs.
-
Desde julio de 2025, los usuarios han puesto en restaking tBTC por valor de 443.300 $ en EigenLayer.
-
Esto demuestra la adopción temprana y la confianza entre los titulares de $BTC que buscan sacar aún más provecho de sus activos.

tBTC es el único activo basado en Bitcoin con una liquidez significativa de restaking en EigenLayer | Imagen vía EigenLayer
EigenLayer ofrece a los titulares de $BTC una forma eficaz de poner en restaking derivados de $BTC envueltos, como tBTC, en un ecosistema en expansión de AVSs basados en Ethereum. Con 443.000$ ya en restaking en julio de 2025, se trata de un caso de uso creciente pero cauteloso.
Aunque la rentabilidad adicional es atractiva, los usuarios deben sopesar los complejos riesgos de penalización y las vulnerabilidades del sistema. Aún así, si buscas aumentar la rentabiliad más allá de mantener tBTC y confías en los operadores de AVsS, EigenLayer es una de las rutas de restaking más accesibles para los activos respaldados por Bitcoin.
Pendle Finance
Pendle Finance es una compleja plataforma DeFi centrada en la tokenización de la rentabilidad, que permite a los usuarios separar los activos con rentabilidad en dos partes: el Principal Token (PT) y el Yield Token (YT). Esta estructura favorece la exposición a la rentabilidad fija, la especulación y la liquidez a través de un AMM a medida. Para profundizar en el tema, consulta el Análisis de Pendle Finance de Coin Bureau y Cómo utilizar Pendle Finance.
Por qué está en la lista
Pendle no pone en staking activos directamente, sino que ofrece una exposición aislada al componente de rentabilidad de los tokens, incluidos los que tienen raíces en Bitcoin, sin tener que ponerlos en staking tú mismo. Esto la convierte en una potente herramienta de exposición a la rentabilidad basado en $BTC a través de tokens negociables.
Tokens de rentabilidad derivados de Bitcoin en Pendle
-
uniBTC: Un token de rentabilidad líquido basado en el mecanismo sBTC de Babylon Chain. Acuñado en Ethereum, proporciona exposición de rentabilidad a Babylon staking sin necesidad de interacción directa.
-
SolvBTC.BNB: Un token estable en $BTC que obtiene rentabilidad de los pools de Binance, con una segunda capa de Solv Finance. A través de Pendle, los usuarios pueden comprar o negociar su rentabilidad futura por separado del capital.
La estructura AMM de Pendle permite a los usuarios intercambiar tokens PT y YT, proporcionando un control preciso sobre la exposición a la rentabilidad y la asignación de capital.
Riesgos a tener en cuenta
-
Las expectativas de rentabilidad suelen estar integradas en los precios de los tokens: PT o YT pueden negociarse con una prima o un descuento que refleje las opiniones del mercado sobre la rentabilidad futura.
-
Para obtener beneficios, hay que calcular el momento oportuno en el mercado y comprender la divergencia entre el precio y la rentabilidad.
-
Riesgo del contrato inteligente y del protocolo: Las dependencias multicapa (plataforma de origen → Pendle → AMM) amplifican las vulnerabilidades potenciales, especialmente para los tokens de rentabilidad $BTC de nicho.
Pendle Finance ofrece una herramienta versátil para aislar, operar o bloquear la rentabilidad de los activos basados en Bitcoin, sin necesidad de ponerlos en staking directamente. Sin embargo, navegar por este mercado requiere una comprensión sofisticada de los precios de los tokens y los riesgos, por lo que es ideal para usuarios informados y estratégicos.
Riesgos y consideraciones para poner en staking Bitcoin
Aunque poner en staking Bitcoin puede abrir la puerta a ingresos pasivos, no está exento de riesgos. Desde las vulnerabilidades de los contratos inteligentes y las vulnerabilidades de los puentes hasta las penalizaciones y los riesgos de custodia, poner en staking $BTC requiere una cuidadosa diligencia debida.
Riesgos de los contratos inteligentes y los puentes
La mayoría de los métodos de staking de Bitcoin -especialmente los que implican $BTC envuelto o staking entre cadenas- introducen riesgos de contrato inteligente y de puente.
El $BTC envuelto (como wBTC, tBTC, RBTC) depende de custodios, configuraciones multi-firma o contratos puente para mantener la paridad y la posibilidad de canjear el token. Esto crea vulnerabilidades potenciales a los fallos de los contratos inteligentes, los ataques a la gobernanza o la colusión de los validadores.
Incluso las plataformas que afirman tener modelos sin custodia se basan en una lógica contractual compleja o en la coordinación de firmantes fuera de la cadena (por ejemplo, Stacks multifirma, Babylon EOTS).
Los exploits históricos -como los hackeos de puentes en Wormhole, Multichain o Poly Network- demuestran que los puentes y los contratos inteligentes siguen siendo superficies de ataque de alto riesgo.
Las auditorías de seguridad y los programas de recompensas por fallos reducen el riesgo, pero no lo eliminan. Por lo tanto, los usuarios deben evaluar el historial de cada protocolo, la transparencia de su modelo de seguridad y la presencia de programas activos de auditoría o mecanismos de penalización antes de poner sus activos en staking.
Volatilidad y variabilidad de las recompensas
El precio de Bitcoin es intrínsecamente volátil, y esto afecta a las rentabilidades del staking de dos maneras. En primer lugar, cualquier rentabilidad denominada en $BTC o tokens de plataforma puede fluctuar bruscamente en términos de dólares. Una recompensa de staking del 5% TAE en $BTC puede parecer atractiva, pero las oscilaciones adversas del precio podrían reducir su valor en el mundo real o su rentabilidad.
En segundo lugar, las recompensas de staking suelen estar sujetas a decisiones de gobernanza. Las plataformas pueden ajustar las tasas de recompensa, las penalizaciones o los incentivos de los validadores en función de las condiciones del mercado o de los votos de la DAO.
Esto significa que las recompensas por staking de Bitcoin rara vez son fijas y pueden disminuir con el tiempo, especialmente en los protocolos recién lanzados o en los que dependen de la emisión de tokens.
Para los usuarios, esto subraya la necesidad de una supervisión continua tanto de las condiciones del mercado como de las actualizaciones de la gobernanza de los protocolos a la hora de poner en staking Bitcoin.
Cómo empezar a poner en staking Bitcoin hoy mismo
A diferencia del staking de Ethereum, no existe un método universal para hacer staking con Bitcoin. Cada protocolo utiliza su propio sistema, que va desde el bloqueo directo de Bitcoin hasta poner en staking tokens envueltos en otras cadenas. Algunos requieren monederos especializados, otros interactúan a través de plataformas DeFi.
He aquí un vistazo rápido a cómo funciona en los protocolos que hemos cubierto:
-
Babylon: Pon en staking $BTC directamente bloqueándolo mediante Firmas Únicas Extraíbles (EOTS) utilizando monederos compatibles. Delegas en Proveedores de Finalidad en la Cadena Génesis de Babylon y obtienes recompensas tras una ronda de staking de ~2 días.
-
Stacks (sBTC): Utiliza monederos compatibles con Stacks como Hiro o Xverse. Acuñarás sBTC bloqueando $BTC en una multifirma gobernada por un firmante y podrás desplegar sBTC en plataformas como Zest, Bitflow o Velar para obtener rendimientos.
-
Sovryn: Pasa de $BTC a RBTC utilizando el sistema de paridad RSK, y luego presta, pon en staking o proporciona liquidez a través de la dApp de Sovryn. Acceso a través de monederos compatibles con Rootstock.
-
Core: Bloquea tu $BTC utilizando la función CLTV de Bitcoin mediante herramientas compatibles, designa validadores en la cadena Core y, opcionalmente, pon en staking dual $CORE para obtener mayores rentabilidades.
-
Pendle y EigenLayer: Adquiere tokens $BTC envueltos como tBTC o uniBTC y deposítalos directamente en plataformas basadas en Ethereum como EigenLayer o Pendle a través de monederos Web3 estándar como MetaMask.
En todos los casos, es fundamental seguir las guías oficiales de la plataforma para garantizar la correcta configuración del staking y evitar errores que podrían bloquear tus fondos.

Elegir la plataforma adecuada
Seleccionar una plataforma de staking o restaking de Bitcoin depende de tres factores:
-
Comprender la fuente de rentabilidad - ¿Las rentabilidades proceden de emisiones de protocolo, comisiones de validador o rentabilidades DeFi?
-
Modelo de custodia - ¿El $BTC se queda en tu monedero, va a uno multifirma o requiere custodia puente?
-
Compromiso entre riesgo y recompensa - ¿Te sientes cómodo con los riesgos del contrato inteligente, el puente o el precio en relación con la rentabilidad ofrecida?
Cada protocolo presenta su propio equilibrio de estos factores, por lo que una evaluación cuidadosa e informada es esencial antes de comprometer tu $BTC.
Reflexiones finales
El staking de Bitcoin se perfila como una extensión en rápida evolución de la utilidad de Bitcoin, no como un sustituto de su función principal, sino como una forma de desbloquear nuevas aplicaciones financieras. Protocolos como Babylon y Core se centran en capas de seguridad nativas de Bitcoin, mientras que plataformas como Pendle y EigenLayer ofrecen oportunidades de restaking y basadas en la DeFi.
Cada opción viene con su propio equilibrio de custodia, potencial de rentabilidad y exposición al riesgo. Para aprovechar al máximo este ámbito, es crucial comprender la fuente de rentabilidad y los riesgos vinculados a cada protocolo. A medida que crece el ecosistema, también lo hacen las formas de desplegar el $BTC con eficacia.