de
Zurück zur Liste

Terra Classic Preisprognose: LUNC hält sich über vier EMAs, während Upbit die Auszahlungen für das Upgrade am 17. April stoppt

source-logo  coinedition.com 14 April 2026 07:32, UTC
image

$LUNC handelt am 14. April mit 0,0000416 US-Dollar, ein Rückgang von 1,42 %, und liegt damit erstmals seit Oktober über allen vier EMAs, während Upbit eine Rückzugsaussetzung ab dem 17. April für ein Netzwerkupgrade ankündigt.

$LUNC Tageschart: Vier EMAs auf Support gestellt, 200-Tage bei 0,00000427 $ ist die letzte Wand

$LUNC Tageskursbewegung (Quelle: TradingView)

$LUNC hat sich vom Februartief bei 0,00000270 $ erholt, wobei der Kurs nun über allen vier stark zusammengedrückten EMAs liegt. Die 20-Tage-Strecke zu 0,0000390 $, 50-Tage-Modelle zu 0,00000389 $, 100-Tage-Modelle zu 0,0000394 $ und 200-Tage zu 0,00000427 bilden einen engen Cluster, wobei die 200-Tage-Variante als einziger noch über dem Preis liegt. Der Supertrend bei 0,0000363 $ ist seit Anfang April bullisch gedreht und fungiert als Unterboden unterhalb des EMA-Clusters.

Die aufsteigende Trendlinie vom Februartief liegt bei 0,0000390 $ bis 0,0000400 $ und fügt eine zweite Unterstützungsschicht unter den EMAs hinzu. Ein Tagesschluss über 0,0000427 $ überquert alle vier EMAs und bringt 0,0000500 $ ins Visier, das Hoch im März im März. Der Verlust des Supertrends bei 0,0000363 $ öffnet die Februarbasis wieder.

Wichtige Werte für den 15. April:

  • Supertrend-Unterstützung: $0,0000363
  • 20-Tage-EMA: 0,0000390 $
  • 50-Tage-EMA: 0,0000389 $
  • 100-Tage-EMA: 0,0000394 $
  • 200-Tage-EMA-Widerstand: 0,0000427 $
  • März-Spitzenhoch: 0,0000500 $
  • Februartiefst: 0,0000270 $

Upbit stoppt die Auszahlungen am 17. April: Was das für $LUNC bedeutet

Upbit setzt die $LUNC-Abhebungen ab 9:00 Uhr UTC am 17. April aus , um ein Netzwerk-Upgrade zu unterstützen, wobei Einlagen und alle Handelspaare aktiv bleiben. Der Schritt folgt dem Standardprotokoll der Börse während der Blockchain-Upgrades, um Transaktionsfehler zu verhindern.

Die Federung ist neutral bis leicht positiv. Koordinierte Börsenunterstützung signalisiert, dass das Upgrade institutionell unterstützt ist, und das aktive Handeln beseitigt jegliche Liquiditätsprobleme über das Fenster. Das Datum am 17. April gibt dem Chart drei Sitzungen, um entweder den 200-Tage-EMA bei 0,0000427 $ zu überwinden oder sich vor Eintritt des Ereignisses in Richtung Supertrend zurückzuziehen.

Kann $LUNC jemals 1 Dollar erreichen? Die Versorgungs-Mathematik sagt nein

Mit etwa 5,46 Billionen $LUNC im Umlauf erfordert ein Preis von 1 Dollar eine Marktkapitalisierung von 5,46 Billionen US-Dollar, größer als jede einzelne Anlageklasse heute. Die monatlichen Verbrennungen und On-Chain-Steuern von Binance haben über 442 Milliarden $LUNC zerstört, aber die aktuelle Verbrennungsrate macht eine bedeutende Angebotsreduzierung zu einem jahrzehntelangen Prozess.

Das realistische Argument von $LUNC beruht auf der Entwicklung von Versorgungsunternehmen und anhaltendem deflationärem Druck über die Zeit, nicht auf einer kurzfristigen Preisexplosion.

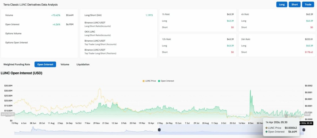
$LUNC-Derivate: Shorts verursachen viermal mehr Schmerzen als Longs

$LUNC-Derivate-Daten (Quelle: Coinglass)

Das Volumen stieg um 73,42 % auf 5,64 Mio. US-Dollar, wobei OI um 4,26 % auf 6,95 Mio. US-Dollar stieg. Beide Entwicklungen zusammen deuten darauf hin, dass neue Positionen zusammen mit den Upbit-Nachrichten eintreten. Das Long/Short-Verhältnis bei 1,1973 ist über Binance-Konten und -Positionen hinweg long.

Shorts absorbierten 178,62 $ in 24-Stunden-Liquidationen gegenüber 43,39 $ für Longs und erlitten auf dem aktuellen Niveau viermal so viel Schaden. OI mit 6,64 Mio. $ liegt nahe seinem niedrigsten Punkt seit dem Dezember-Spitzen, was Raum für Hebelwirkung lässt, falls der 200-Tage-EMA bricht.

$LUNC-Preisprognose: Ausblick für den 15. April

  • Vorteil: Der Tagesschluss über 0,0000427 $ überbrückt alle vier EMAs. Upbit, der den Handel bis zum Upgrade vom 17. April aktiv hält, beseitigt einen potenziellen negativen Katalysator. Das erste Ziel oben liegt bei 0,0000500 $.
  • Abwärts: Der 200-Tage-EMA hält als Widerstand, der Kurs rutscht in Richtung Supertrend bei 0,0000363 $ ab, und ein Tagesschluss darunter öffnet das Februartief bei 0,0000270 wieder.
coinedition.com