El precio de $DUSK ($DUSK) está extendiendo sus ganancias, cotizando por encima de 0.110$ el martes, acumulando una racha ganadora de tres días mientras el sentimiento alcista se fortalece en todo el mercado cripto. El mejoramiento del sentimiento reflejado en los datos en cadena y de derivados respalda una perspectiva positiva, mientras que el análisis técnico insinúa más alzas con un objetivo de 0.138$ para $DUSK.
Los datos en cadena y de derivados apoyan el sentimiento alcista
El balance de flujo de intercambio de Santiment para $DUSK muestra el movimiento neto de tokens dentro y fuera de las billeteras de intercambio. La métrica muestra dos picos a la baja el domingo y lunes, lo que indica que más $DUSK salió del intercambio que entró, señalando menor presión de venta por parte de los inversores. Este repunte negativo indica un aumento en la actividad de compra entre los inversores y apoya una perspectiva alcista para $DUSK.

En el lado de los derivados, los datos de CoinGlass muestran que el interés abierto (OI) en futuros de $DUSK en los intercambios alcanzó 18.09 millones $ el martes, desde 11 millones $ el domingo, niveles no vistos desde el 23 de febrero. Un OI creciente representa dinero nuevo o adicional entrando al mercado y nuevas compras, lo que podría alimentar el actual repunte del precio de $DUSK.

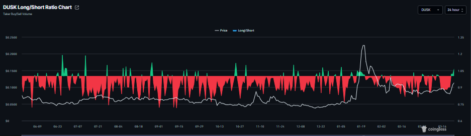
Además, la proporción largo-corto de CoinGlass para $DUSK se sitúa en 1.06 el martes, acercándose al nivel más alto en más de un mes. Esta proporción, al estar por encima de uno, indica que los traders apuestan a que el precio de $DUSK subirá.

Pronóstico del precio de $DUSK: Los alcistas de $DUSK apuntan a la marca de 0.138$
$DUSK cotiza por encima de 0.110$ al martes, tras un aumento de más del 16% el día anterior. El sesgo a corto plazo es alcista después de que $DUSK superó bruscamente el clúster de la media móvil exponencial (EMA) de 50 días alrededor de 0.090$ y recuperó las EMAs de 100 y 200 días, cambiando el trasfondo general al alza. El aumento del volumen en la ruptura comparado con sesiones previas señala una mejora en la participación del lado comprador.
El Índice de Fuerza Relativa (RSI) en el gráfico diario, en 65, se acerca al territorio de sobrecompra pero aún apoya un impulso alcista sostenido. La línea de Convergencia/Divergencia de Medias Móviles (MACD) se sitúa por encima de su línea de señal y por encima de la línea cero, con un histograma positivo en expansión que refuerza la presión alcista en aumento.
El soporte inicial se observa en 0.095$, donde un piso horizontal previo se alinea por debajo de la EMA de 50 días y protege la reciente subida impulsiva, seguido de un colchón más profundo en 0.080$ si se desarrolla una corrección mayor.
En el lado superior, el siguiente nivel de resistencia se ubica en 0.138$, marcando el objetivo inmediato al alza para los alcistas. Un cierre diario por encima de 0.138$ abriría espacio para una extensión del avance, mientras que una ruptura por debajo de 0.095$ debilitaría la estructura alcista y expondría la banda de soporte inferior.

(El análisis técnico de esta historia fue escrito con la ayuda de una herramienta de IA.)