El Bitcoin (BTC) se mantiene alrededor de los 70.000$ en el momento de la publicación el miércoles, manteniendo su posición tras un aumento del 2% el día anterior. Los datos de derivados y en cadena muestran un sentimiento mayoritariamente alcista en el mercado, ya que los precios del petróleo crudo caen por debajo de 85$, impulsados por la propuesta de la Agencia Internacional de la Energía (AIE) para su mayor liberación de reservas de petróleo crudo de la historia.
El mercado de criptomonedas se mantiene estable en medio de una macroeconomía frágil
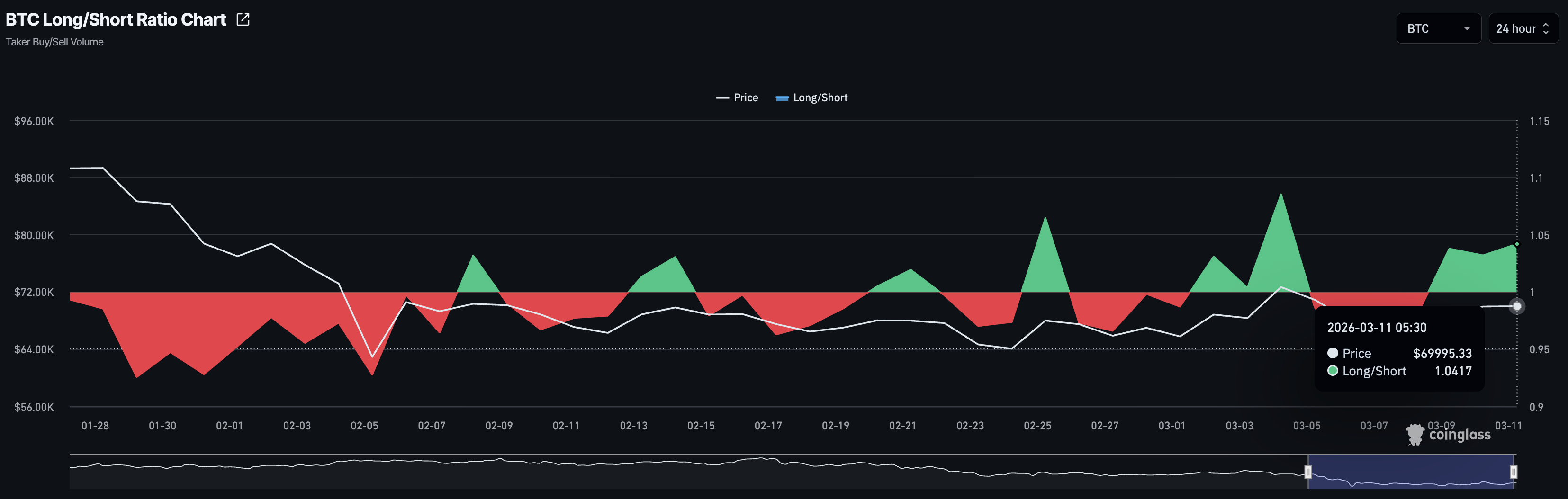
El Bitcoin se cotiza alrededor de los 70.000$ el miércoles, mientras que Ethereum (ETH) y Ripple (XRP) se mantienen por encima de los 2.000$ y 1.35$, respectivamente. La recuperación a corto plazo en las principales criptomonedas se alinea con liquidaciones relativamente bajas en el mercado más amplio, totalizando 245 millones de dólares en las últimas 24 horas, incluyendo liquidaciones largas de 132.13 millones de dólares y liquidaciones cortas de 112.91 millones de dólares. La mayor liquidación ocurrió en el intercambio Hyperliquid, totalizando 3.32 millones de dólares en el par BRENTOIL/USD.
En el lado de los derivados, el interés alcista ha aumentado de manera constante hasta ahora esta semana. El Interés Abierto (OI) del mercado más amplio se sitúa en 99.88 mil millones de dólares, un aumento desde los 94.57 mil millones de dólares el lunes, lo que indica un aumento en la acumulación de posiciones y un sentimiento de riesgo entre los operadores. Consistente con el aumento del interés minorista, el volumen de operaciones de 24 horas es de 210.60 mil millones de dólares, un aumento desde los 136.38 mil millones de dólares el lunes.

Una tendencia similar se observa en Bitcoin, ya que el OI aumenta a 46.06 mil millones de dólares el miércoles desde los 43.07 mil millones de dólares el lunes, respaldado por un aumento en el volumen de operaciones.

Confirmando el interés alcista en Bitcoin, el ratio largo-corto se sitúa en 1.0417 el miércoles, permaneciendo por encima del umbral de 1 desde el lunes, lo que indica un mayor número de posiciones largas activas.

El renovado sentimiento positivo en el mercado de criptomonedas se alinea con la propuesta de la AIE para liberar reservas de petróleo para frenar el aumento de los precios del petróleo, impulsados por el bloqueo del Estrecho de Ormuz en medio de las guerras en Oriente Medio. Según el Wall Street Journal, esta liberación sería la mayor liberación de reservas de la AIE, superando los 182 millones de barriles liberados durante la guerra entre Rusia y Ucrania en 2022.
El informe sugiere que el Grupo de los Siete podría tomar una decisión final el miércoles. Sin embargo, la propuesta podría retrasarse si incluso un solo país se opone, arriesgando un aumento de los precios del petróleo y una presión a la baja en el mercado de criptomonedas.